瑞普特板壳式换热器厂家logo

国际品牌OEM板式/板壳式换热器厂家中国板式/板壳式换热器十大品牌

常见问答
瑞普特钛板板式热交换器

钛板板式热交换器生产厂家,你真的确定你选对了吗?

钛板板式热交换器作为一种特殊材质,一般应…
瑞普特除盐水板式换热器

你所不知道的板式换热器在除盐水系统中的妙用

能源动力厂化水老区所用水源一般为地下水,…
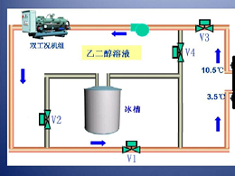
瑞普特小温差板式热交换器

还只知道HVAC?其实你不知道,小温差板式热交换器有大用处

炎炎夏日又来到,大家似乎又忙又乱,再加上…
瑞普特高层楼宇供暖用板式热交换器

高层楼宇供暖用板式热交换器,不要物到用时方觉晚!

酷夏来临,大家吹着空调感觉到凉意的同时,…
瑞普特造纸厂纸浆浓缩用板式热交换器生产厂家

注意!这样的造纸厂纸浆浓缩用板式热交换器生产厂家真好...嘛?

需要板换的客户好像总对价格情有独钟,价格…
瑞普特板式热交换器

电厂、印染厂生产线中板式热交换器的高余热回收率,你知道么

上一篇文章我们探讨了板式热交换器在余热回…
9 / 41
首页上一页8910下一页末页